Recently, I've been experiencing the @DefiLlama Pro version, and it feels much better than Dune, especially for data 📊 comparison, which is very clear at a glance!
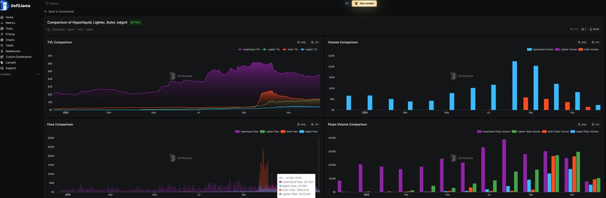
For observing the basic data 📊 of the projects in my portfolio, it has been very beneficial. For example, this round we bottomed out on @HyperliquidX, primarily because we value its stable returns and continuous buybacks, with an annual income of 800 million USD, almost all of which is used for buybacks. This scale should not be underestimated.
Recently, Bitwise also submitted the Hyperliquid ETF, with the stock code $BHYP, which should be launching soon.
In crypto investment, precise and efficient data is the core principle! 🧐


免责声明:本文章仅代表作者个人观点,不代表本平台的立场和观点。本文章仅供信息分享,不构成对任何人的任何投资建议。用户与作者之间的任何争议,与本平台无关。如网页中刊载的文章或图片涉及侵权,请提供相关的权利证明和身份证明发送邮件到support@aicoin.com,本平台相关工作人员将会进行核查。