When we were kids, did we ever secretly think about "copying" homework when we encountered difficult assignments or uncertain exam questions? Although this was a taboo during school days, in the investment world, "copying" has become a shortcut for beginners.
Of course, here "copying" does not mean plagiarism, but rather copy trading. It's like a newcomer in the workplace learning the ropes from an industry veteran; wherever the veteran goes, you follow. After a while, you can figure out how to establish yourself in the market. This analogy, while straightforward, clearly explains the logic of copy trading, and for beginners, it is indeed a way to avoid unnecessary detours.
So, what exactly is copy trading? Simply put, it is a mechanism that allows you to replicate or follow the trading decisions of other traders. When the trader you choose opens, manages, or closes a position, your account will automatically execute the same operations.
Even if you don't have time to monitor the market or possess extensive professional knowledge, you can still seize market opportunities through this mechanism. As an investment strategy, copy trading has many benefits: beginners can follow experienced traders, reducing the difficulty of entry while learning along the way; you don't have to spend a lot of time monitoring and analyzing the market; by choosing the right traders to copy, you can achieve automated trading, saving time for other activities; and you can diversify risks by following different traders' strategies across multiple markets.
However, as some friends worry, not all "big brothers" are reliable. So how do you find a "good big brother" who can help you make money? From a practical perspective, you need to look at the trader's win rate. If they can consistently and stably profit, their strategy is likely reliable. Also, check how many people are following them and the amount of capital they manage. If many people are following them and the capital is substantial, it indicates that they are recognized by the market, much like a well-established gang.
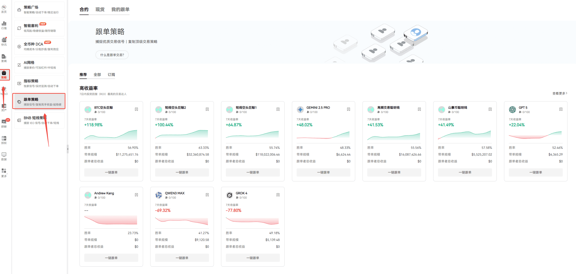
The operation of copy trading is not that complicated; let's take a look at the operation interface. Open AiCoin, find the "Strategies" section, and then click on "Copy Trading Strategies."

Interestingly, there was an experiment recently where six AIs used exactly the same prompts and received identical market data. Due to their different "thinking styles," some AIs made over 20% profit within a few days, while others lost nearly 40%. Nowadays, whether in life or the workplace, AI has penetrated deeply, and AiCoin also has many AI tools. It's natural for some to wonder how powerful AI would be if it were to invest. This competition is akin to a "Turing test," revealing the true capabilities of AI. Traditional AI assessments, whether in coding, solving math problems, or writing articles, are conducted in a "static" environment where questions and answers are mostly fixed and may have appeared in training data long ago. However, the crypto market is different; not only is there information asymmetry, but prices change every second, and there are no standard answers—only profits and losses, and it's a zero-sum game where your gain is someone else's loss. The Nof1 team, which initiated this AI trading battle, stated on their official website: "The market is the ultimate test of AI intelligence."
Back to copy trading, since AI can create wealth through trading, we should certainly keep up with this wave of technological dividends and follow AI "big brothers." There was an even more interesting experiment using six major AI models, including GPT-5 and Claude Sonnet 4.5, to provide parameters for the OKX BTC contract grid strategy under uniform market conditions to test their true capabilities. If you're interested, you can check out this article: https://www.okx.com/zh-hans/learn/comparison-6-ai-trading-styles?channelid=aicoin20. This also indicates that AI is becoming increasingly significant in the cryptocurrency field. To be honest, not only beginners but even some veterans find it challenging to keep up with AI operations. If one day AI evolves to the point of being able to control the market, there may no longer be a distinction between beginners and veterans; everyone will just be competing to see which "big brother" can make money.
However, let's not think that far ahead. To make money with a "big brother," you first need to know how to operate. Returning to the copy trading operation page on AiCoin.

Let's take those high-yield traders as an example; let's try to select a BTC short whale for one-click copy trading.

There are mainly two types of operation methods: fixed amount copy trading and fixed ratio copy trading. Fixed amount copy trading means you invest a fixed margin for each copy trade, and you can also set a maximum copy amount. Once the limit is reached, you stop copying. For example, if you set to copy 10 USDT per trade and a maximum of 1000 USDT, you will copy 10 USDT every time the trader opens a position until you reach 1000 USDT, meaning you can have up to 100 copy orders simultaneously.
This model is simple and easy for beginners to grasp, aligning with most people's copy trading habits. Fixed ratio copy trading is based on a ratio; you set a multiplier, and the value of the copy order is the trader's order value multiplied by the multiplier. For instance, if the trader opens a position of 10,000 USDT and you set a multiplier of 0.1, you will copy a position of 1,000 USDT. This method allows you to have different amounts for each copy, making it more aligned with the trader's strategy, and your profits and losses will be more synchronized with theirs. Both methods have their pros and cons, and you can choose based on your situation.
To find a more suitable "big brother," you also need to know how to use the filter.

Look at the part I framed; the filter above can screen by win rate, return rate, and other indicators. When selecting a "big brother," you can also check their number of followers, seven-day return rate, and total returns of the followers. High returns at least indicate that they have led profitable "disciples," making such "big brothers" relatively reliable. Of course, there are no absolutes in the market; a high probability does not guarantee no losses. In summary, the use of the filtering tool is found in the platform's "Strategies" > "Copy Trading Strategies" section, where you can visually see the trader's performance and quickly find suitable options based on recommended criteria like win rate and trading frequency.
If you have a trader you particularly favor, you can also subscribe. After subscribing, you will receive updates on the leaderboard and real-time notifications of newly qualified traders, with alerts available on both PC and mobile app, ensuring you don't miss any profit opportunities.
Having seen this, I believe you now understand what copy trading is and how to select copy trading targets. The copy trading feature can help novices and confused investors find opportunities, and I hope everyone can make good use of these features to gradually earn their own profits in the cryptocurrency market.
Join our community to discuss and grow stronger together!
Official Telegram community: https://t.me/aicoincn
AiCoin Chinese Twitter: https://x.com/AiCoinzh
OKX benefits group: https://aicoin.com/link/chat?cid=l61eM4owQ
Binance benefits group: https://aicoin.com/link/chat?cid=ynr7d1P6Z
This article only represents the author's personal views and does not reflect the stance or views of this platform. This article is for informational sharing only and does not constitute any investment advice to anyone.
免责声明:本文章仅代表作者个人观点,不代表本平台的立场和观点。本文章仅供信息分享,不构成对任何人的任何投资建议。用户与作者之间的任何争议,与本平台无关。如网页中刊载的文章或图片涉及侵权,请提供相关的权利证明和身份证明发送邮件到support@aicoin.com,本平台相关工作人员将会进行核查。




