最近矿圈内的热闻都被IPFS的测试网所占领,而Filecoin的测试网也成功上线,测试网的网址为:https://testnet.filecoin.io/,感兴趣的小伙伴可以去测试网感受一下。
进入到网站后,我们点击【Stats Dashboard】即可看到测试网的挖矿状态。



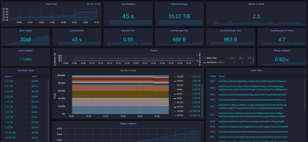
在这里我们可以看到矿工的排名名称以及他们所提供的算力,截止至写稿时,共有12名矿工参与测试,其中算力最高的是名为101050的矿工,它提供的算力有7.47TB。那么为什么只有12个矿工挖出了区块呢?

根据推测,首先Filecoin的挖矿,爆块率也是根据算力大小,其模式最终也会演变成比特币那样集中到大型矿工与矿场手里,而小型矿工要参与挖矿获取爆块收益,最后也必须加入大矿场,否则算力过小无法爆块,即便能爆块也是效率极低。
而根据测试,目前来看要挖矿需要8核16线程的CPU、16G内存、显卡N卡1060以上的矿机配置,此外系统还是有许多bug在修复。

而在这一栏数据里,则表示要参加Filecoin的挖矿,则需要质押0.93个FIL币,这也代表着Filecoin官方有一个通缩模型的设置在其中,这样可以控制好FIL币的价格不会过快通胀。
如今Filecoin已经公布了发展路线图:
测试网第一阶段:现在-2020年1月17日
测试网第二阶段:2020年1月20日至3月20日
主网启动时间:2020年3月23日至4月24日

测试网第一阶段
将对Filecoin进行大量测试和优化。这是第一个规模化测试网络,可以帮助发现需要重新评估的Filecoin主要组件错误,官方将解决问题,使Filecoin协议可高效且可交互的安全执行,测试网第一阶段将涉及快速开发和频繁的代码更改。注意:测试网不是一个稳定的网络,并且将至少重启一次,也可能是几次。
测试网第二阶段
在第一阶段后,将有望进入具有多个安全,高性能和可交互操作的Filecoin网络,这时段将实施的测试网第二阶段。测试网第二阶段将标志着功能冻结,并且至少要进行为期两个月的正式测试,验证和安全审核。启动主网最关键的要求是Filecoin是安全的,如果发现任何严重的安全问题,将延长此阶段。
在测试网第二阶段中,还将采取很多行动:
在第二阶段中,将开始可信安装程序阶段的第二阶段。
将在第二阶段中发布更新的主网硬件测试配置。
官方目标是使用功能强大的开发人员工具箱启动主网,在Filecoin上构建应用程序。官方正在寻找有经验的Filecoin开发人员来帮助构建这些工具。(如果您有兴趣,请向Filecoin 开发基金计划提交建议!第二批将于2019年1月15日截止。)
主网启动
最后,为主网启动和必要的准备工作预留了四个星期的缓冲时间,以防意外情况发生。与往常一样,这些日期是理想情况下的,并且可能会发生变化。

总的来说,Filecoin测试网上线是一个非常好的开始,但也如笔者前几篇文章所言,矿机的高配置已经击退了这几年提前准备的矿工,为了不浪费资源,这些矿工可以转型POC领域。最后祝Filecoin测试网一切顺利,修复BUG,越来越好!
免责声明:本文章仅代表作者个人观点,不代表本平台的立场和观点。本文章仅供信息分享,不构成对任何人的任何投资建议。用户与作者之间的任何争议,与本平台无关。如网页中刊载的文章或图片涉及侵权,请提供相关的权利证明和身份证明发送邮件到support@aicoin.com,本平台相关工作人员将会进行核查。
