5/4/天下社区:以太坊反弹目标先看3300
直播间分享各类主流技术指标运用方法,以及当日技术形态解析;


【ETH/天图/4H图】



ETH走势分析与观点:本周行情截止周六价格维持在3360-2800上下560美元区间内继续震荡整理;与我们之
前的分析观点较为吻合;在周二三回落的过程中我们提到以太坊多头将面临重大考验既是2800的得失;失
守改变多头格局守住那么起码将得到反弹与震荡;最近三个交易日日线双针止跌加中阳组合;多头有继续上
行能力首要目标将是3300-3350;在4小时价格走势中整体维持箱体震荡;1小时方面三均线金叉阶段同时上
升趋势线保持完好;保持多头思路重点可观察与等待价格出现回踩测试3030-3000水平支撑区后的表现;出
现看涨信号及组合即可尝试多单进场;防守2930止盈目标分别看至3200-3250;若是出现强势跌破3000需观
望;详细细节欢迎进入直播间交流!
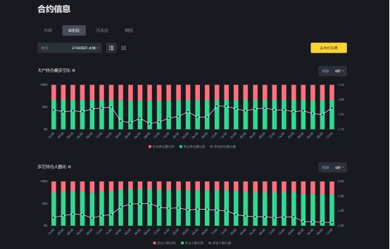
【ETH/4H图合约市场多空数据;每日午间12点更新】

ETH/4小时合约多空数据跟踪:
1.大户持仓量多空比:空仓持仓量比例:33.39%;多仓持仓量比例:66.61%;
多空持仓量比值:1.99
2.多空持仓量人数比:空仓人数比例:28.93%;多仓人数比例:71.07%
多空人数比值:2.46
更多细节欢迎进入直播间讨论学习交流!

推荐思路【震荡】
支撑3030-3300/阻力3200-3250
腾讯会议ID:565-877-8060
每日五场直播开启时间:14点-21点30分不间断

ETH/DOT空单策略跟踪完结提示:综合收益在1200%--1400%
LINK/4H策略跟踪完结提示:3月22日-23日预期4小时头肩底形态以及第一.二多头目标19.5-20以及完美到
达最高价格触及20.765;有认真对待并且跟踪执行的伙伴该策略收益应在600%-1000%;LINK的下一次多空
机会我们将持续跟踪!


【猎金舍】精英班你可以获取什么???
1.第一时间获取获取午间视频//2.第一时间获取市场日内观点
3.第一时间获取短中长策略////4.全程跟踪指导策略始终
5.有机会参与专属午夜场战斗//6.有机会参加价值百万级课程
【高效.精准.破位交易机会捕捉】


2022年整年度策略指导记录
2022年2月-12月///10胜1负
02月份完整/收益率2500%///03月份完整/收益率2500%
04月份完整/收益率2626%///05月份完整/收益率3698%
06月份完整/收益率3081%///07月份完整/收益率7033%
08月份完整/收益率4694%///09月份完整/收益率5046%
10月份完整/收益率1438%///11月份完整/收益率2362%
12月份完整/收益率-474%///
2022年2-12月完整总计34504%
单笔保证金100U计*34504%=34504U
每笔策略//有依有据有迹.可追溯至起始时间至年月日/时.分秒图文留存/有兴趣的扫码进群考证 !!


(扫码关注公众号,体验更多服务)
免责声明:本文章仅代表作者个人观点,不代表本平台的立场和观点。本文章仅供信息分享,不构成对任何人的任何投资建议。用户与作者之间的任何争议,与本平台无关。如网页中刊载的文章或图片涉及侵权,请提供相关的权利证明和身份证明发送邮件到support@aicoin.com,本平台相关工作人员将会进行核查。




